公寓智能用电管理系统是我公司开发的一套专门针对高校公寓特点和管理功能需求,用于高校学生公寓的电能计量监管系统,尤其是针对公寓安全管理方面有自己的独到特点。根据功率因素识别恶性负载使用,成功研制反限电插座识别模块,有效禁止违章电器使用,确保学生宿舍的安全管理。根据学校管理要求可进行单路、双路、三路、四路的计量、识别、管控。系统软件为模块化结构,具有基础信息管理、计量收费管理、设备监测管理、安全管控管理、账户数据管理、统计报表管理、巡检报修管理、第三方接口管理等丰富功能模块。
软件功能
1、用户设置
1.1 操作员权限设置:不同身份的操作员配置不同的操作权限,不同操作人员只能操作不同的楼栋建筑、不同的系统功能。
1.2特权操作员:可以给普通操作员进行进行权限分配,可以查看和修改所有操作人员的密码。
1.3 房间设置:所属楼层、楼栋等位置信息,所住人数及对应身份信息、额定费率等。
2、设备管理
2.1 电表终端设置:当前表号和房间号设置对应关系,及所属用户信息
2.2 数据网关设置:设置网关编号及所辖房间及电表信息,网关所住位置及命名等
2.3 通讯设置:对网关的通讯地址等进行配置
2.4 换表处理:按规定流程进行故障表具处理和数据有序转换保存
3、计量收费
3.1 分路计量:实现单路或多路计量、分别控制,统一计费
3.2 预付电费无费关断:可选定时、自动抄表、结算、欠费断电提示、断电时间可设。
3.3 剩余电量低限提示:当电量低于设定数值时,手机微信推送、LED屏显提示催费信息。
3.4 收费打印结算报表:可打印存款凭条及帐户存款、余额报表。
3.5 批量充值补助发放:可进行单个用户或批量用户快速充值,自助购电,及时补电,补助电量自动发放。
3.6 自助缴费手机支付:通过微信、支付宝等自主快速缴费,也可通过一卡通系统及支付中心平台实现数据交换,进行自助缴费购电。
3.7 退费管理:学生转学、毕业时刻进行退费结算,形成报表
3.8 房间调换:更换房间自动进行数据转换。
4、参数管理
4.1 参数设置:系统可对计费单价、过载功率、定时控制、负载识别、分时限流等功能参数进行设置
4.2 参数下发:软件可进行各种管理参数下发并保存至网关和电表终端,在脱网运 行情况下,电表可自动执行软件设置的各种管理功能
4.3 参数更新:根据管理需要随时设置更新管理参数
5、功能特点
5.1 欠费停电:预缴电费欠费停电
5.2 低限提醒:设定低限提醒阀值,账户余额低于该阀值时系统自动推送信息告知用户尽快缴费
5.3 定时通电:根据时间作息时间设定自动通断断电,可进行多个时间段设置。
5.4 过载断电:根据需要设置和修改安全用电阀值,当负载超过设定的功率门限时自动拉闸断电,保证用电安全
5.5 分时限流:可设定不同时间段内允许使用不同的功率的负载,在夜间只允许小功率负载如充电器使用,进行人性化管理
5.6 负载识别:通过功率因数等参数识别负载性质,禁止恶性负载使用,可设定禁止不同功率、不同种类的恶性负载使用,保证用电安全。
5.7 防限电插座识别:通过AI模糊算法及波形识别等技术,有效识别防限电插座,确保用电安全
5.8 空调识别:模拟空调启动电流曲线和负载性质,允许空调正常使用的情况下,禁止其它设备用电,防止学生私拉乱接,保证用电安全。
5.9 温度检测:通过实时采集表具接线温度,当温度查过设定的安全温度时电表立即跳电,有效防止温度过高引起火灾等安全隐患。
5.10 红外控制:通过手持红外遥控器实现电表的临时应急供电,完美解决统一管控和临时应急用电的使用需求。
5.11 跳电自动恢复:初次或无意使用违规电器,电表跳电后会自动恢复供电,连续超过三次跳电须报管理人员处理后再行人工供电。
5.12 特殊用电:可设置一定时间范围的欠费不停电功能,可实现后付费与预付费模式共存。
6、系统监测
6.1 设备监测:远程实时监测电表、网关的在线状态和故障情况。
6.2 参数监测:实时监测电流、电压、开关状态、瞬时功率等数据,实现有效监管。
6.3 故障报警:系统实时监测设备运行状态,关断控制失效、设备通讯故障等非正常状态系统实时在屏幕上显示并通过短信、微信等方式及时通知管理人员。
6.4 门限报警:设置电量及参数阀值,动态监测用电信息,数据异常或超过门限阀值时自动报警,并根据设定的参数进行相应的控制管理。
7、数据管理
7.1 数据查询:可通过网络电脑、手机等查询系统数据信息。
7.2 主动推送:可通过微信、APP、LED显示屏进行用电信息和账户信息推送。
7.3 账户查询:可查询账户余额、缴费信息、历史记录等
7.4 学生转学、毕业时刻进行退费结算,形成报表;更换房间自动进行数据转换。
8、系统安全:
8.1 专业软件:系统软件均有自主知识产品,通过专业机构的安全检测,大量用户的实际使用验证
8.2 脱机运行:在服务器或网络故障导致通讯中断,电表终端可根据设定的参数自动运行。
8.2 加密认证:缴费充值等均进行严格的加密认证,确保数据安全
8.3 数据备份:数据异地备份,掉电、死机数据保护,保证十年以上不丢失。
8.4 操作分级:操作员、管理员权限分级
8.5 历史记录:操作过程步步记录,且禁止修改,保证错误追责。
8.6 系统维护:用户系统有专人定期远程或现场维护,保证正常运行。
软件界面
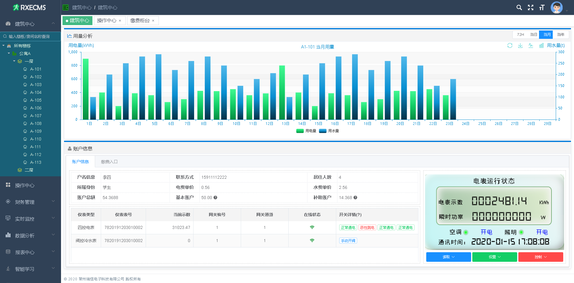
1、软件主页:整个系统运行状态一目了然,近期用电量统计、当日实时电量、当日收费金额、系统设备状态、表具及网关在线运行情况均实时在线监测。

2、充值入口:用户名称、账户余额、充值金额、最近缴费记录和消费明细均主动呈现给用户

3、用户详情:用户当日当月当年及最近72小时用电量、所用表具、实时数据及状态等均完美展现
